Frenagem Por Contra Corrente
Frenagem Com Corrente Retificada
Chave Série Paralelo
Levantamento De Carga
Comando De Registro
Punção Pneumático
Serra Pneumática
Guilhotina Pneumática
Porta Pneumática
Flip Flop
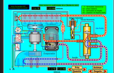
Ciclo Reverso
Ldr
Varistor Vdr
Termistor
Divisor De Tensão
Ci 555
Elemento Lógico
Recarga E Consumo Da Bateria
Automação Sequencial
Aterramento
Dispositivo Diferencial
Multímetro
Alicate Volt Amperímetro
Circuito De Controle
Exercicios De Leitura Do Paquimetro 005mm
Campainha
Fechadura Com Código De Barras
Afundamento De Tensão
Sistema De Tratamento De Água
Regulador De Tensão
Analisadores Industriais
Producao De Ácido Sulfurico
Dosador
Transformador Básico
Circuito Básico
Interruptor Paralelo
Carga De Refrigerante Liquido
Indicador De Tensão Alternanda 220v
Codificação Da Informação
Tiristor Scr
Relé De Partida
Relé Voltimetrico
Expasão Com Pistão
Expansão Orificio com Pistão
Conversor Boost
Interruptor Paralelo Com Fusível
Ciclo conversores
Raio X
Motor 4 Tempos Ciclo Otto Fagulha
Disco Seletor De Resistores
Interruptor Four Way
Interruptor Paralelo com Tomada
Secador De Ar Comprimido
Compressor com Válvula Torre
Split Inverter
Injecao Eletrônica
Máquina De Lavar
Sensor De Toque
Sensor Com Ci
Partida Estrela Triângulo
Mistura De Cores
Bebedouro
Bobinagem Motor Ventilador
Compressor Auto Com Audio
Circuito Ac Automotivo
Circuito Eletrico Condic. Ar Basico 1
Circuito Eletrico Condic. Ar Basica 2
Máquina De Lavar 3
Refrigeração Magnética
Scr Retific Contr De Silicio
Reaproveitamento De Água
Aves Do Ceara
Multímetro Áudio 2
Ingnição Convencional
Lei De Ohm Resistencia Fixa2
Tipos De Correntes
Tipos De Correntes 2
Tipos De Correntes 4
Superaquecimento R 134a I 2
C02 Booster System Parallel
Como Funciona O Relé
Mini cervejaria
Bucket Sort
Circuito Basico 1
Relé Ptc
Comando De Reversão Trifásico
Semaforo De Trânsito
Cabeçote Divisor Universal
Catalisador Escape 3
Catalisador Motores Diesel Scr 1
Catalisador Motores Diesel Scr 2
Catalisador Motores Diesel Scr 3
Conversores Buck Boost
Conversores Buck Boost Copia
Chille Central De Ar
Superaquecimento R 134a Port
Superaquecimento R 22 Port
Superaquecimento R 404a Port
Superaquecimento R 410 Port
Bitzer Supeeltronica R 134a I
Bitzer Supetermostaticar 134a I
Bitzer Supetermostaticar 134a Portug
Bitzer Supeeltronica R 134a Espanhol
Bitzer Supetermostaticar 134a Espanhol
Bitzer Supeeltronica R 134a Ing.
Bitzer Supetermostaticar 134a Ing.
Bitzer Supetermostaticar 134a Portug.
Degelo Por Resitênciacia Portug.
Interruptor Intermediariário
Degelo Por Gás Quente Portug.
Scr Retificador Contr. De Silício
Aves Do Ceará
Curva Característica Do Diodo
Motor Diesel Eletrônico
Impressora Offset
Motor De Passo
Máquina De hemodiálise 3
Eficácia de Vácuo E Carga R 410a Split
Válvula De Expansão Eletrônica
Lâmpada Fluorescente
Eficácia De Vácuo E Carga R 22 Split
Ci 555 Temporizador
Electronic Expansion Valve English
Efficacy And Vacuum Load English
Controle Valvula De Expansão Eletrônica
Valvula Compressor Torre Ingles
Efficacy And Vacuum Load R 410a Split
Curvador De Tubo
Circuito Elétrico Condicionador De Ar 1psi
Circuito Elétrico Condicionador De Ar2 Bar
Estrutura Dos Atomos
Tcc Conversor Buck Cabo Verde
Booster System 1 Ejector Parallel
Booster System 2 Ejector Parallel
Booster System 3 Ejector Parallel
Booster System 4 Ejector Parallel
Vávula De Expansão X Orificio Calibrado Psi
Vávula De Expansão X Orificio Calibrado Bar
Funcionamento Ar Automotivo
Diagrama De Mollier
Scr Retific Contr. De Silicio Inglês
Resistividade Elétrica
Bebedouro Com Audio
C A Inverte Inglês
Medicina Nuclear Cintilografia
Chille Audio
Refrigerista Do Brasil 1
Ciclo Reverso Bomba De Calor
Controle De Pressao Em Abastecimento De Agua
Relé Falta De Fase
Motor Diesel Eletronico Grafico
Torquimetro
Motor Ciclo Otto
Lei De Ohm Em Resistor Fixo
Motor 4 Tempos Ciclo Diesel Injecao Exe
O Fotoacoplador Na Fonte Chaveada
Liga E Desliga Senha Motor Via Serial
Leitura De Temperatura Set Point
Compressor De Ar Alternativo
Compressor Variavel Wobble Plate
Alicate Volt Amperímetro
Aterramento1
Disco Lei De Ohm
Disco Seletor De Resistores
Fusível
Laboratorio Da Bitzer Co2 Audio
Minicervejaria
Pendulo De Newton
Sistema Nh3
Soldagem Bitzer2
Tecnologia Scr 1diesel
Tecnologia Scr 2diesel
Tecnologia Scr 3diesel
Degelo Parada De Compressor E Ventilacao 1o Versao
Degelo Parada De Compressor Direto Compresso2o Versao
Interruptor Momentaneo
Degelo Parada De Compressor 3 Versao
Ponte H
Multímetro Analógico Interpretando as Escalas
Circuito Snubber Das Fontes Chaveadas
Funcionamento Basico Do Circuito Eletrico De Um Refrigerador
Video Aula Circuito Eletrico De Refrigeradores
Ciclo Reverso Acj Com Audio
Ciclo Reverso Com Acj Sem Audio
Ciclo Reverso Split
Metodo Para Determinar A Vazao Volumetrica De Nitrogenio Atraves De Tubos Capilares
Ponte De Wheatstone
Regua De Calculo Simplificado De Carga Termica Para Condicionador De Ar
Anel Graduado
Carbonatacao Forcada E Refrigeracao Do Chopp
Pressostato Diferencial De Oleo Funcionamento Basico
Recuperacao De Frio
Sistema De Refrigeracao Em Cascata Para Aplicacoes De Temperatura Ultra Baixa
Cortador E Flangeador De Tubo
Expansor Ou Alargador De Tubo
Pista De Gelo Co2 Transcritica
Relé Voltimetrico
Resitencia Escalonada
Simulacoes De Circuitos Trifasicos Com Lampadas
Indicador De Sequencia De Fases
Sistema De Co2 De Compressao Paralela De Co2
Máquina De Aplicacao De Fita Pvc De Protecao E Acabamento Em Linhas De Splits
Bombas De Vacuo Versus Compressores Alternativos
Reposicao De Oleo Ac Automotivo
Sistema Booster Co2 Transcristo Em Paralelo
Geracao De Corrente Trifasica
Recolhedora Basica De Gas Refrigerante Usando Valvula Perfuradora
Componentes Dos Respiradores Mecanico
Simulador Ventilacao Mecanica
Autoclve Ciclos Esterilizacao
Sistema De Motor De Arranque
Capacitor De Partida De Motores Defasagem Da Corrente Da Corrente Alternada
Carta De Tempo Máquina De Lavar Rampas Pre Centrifugacao
Alicate Selador De Tubo
Termoatuador De Máquina De Lavar
Ciclo Basico De Refrigeracao Por Absorcao
Defasagem Da Corrente
Como Usar Multímetro Digital Para Medir Até 10 A
Semiologia Cardiaca Ausculta Cardiaca Nas Arritmias
Exemplo De Saudacoes Em Tempo Real Em Flash
Disco De Formulas Lei De Ohm
Embutimeto Repuxo
Atuador De Acoplamento E Trava Da Tampa Das Lavadoras
Controle Basico Para Motor Atuador Linear Rastreador Solar
Funcionamento Basico Seguidor Solar De Eixo Unico
Chave De Comutacao Automatica Para Gerador
Motor De Partida Dividida Pw 3
Sistema Trifasico3
Unidade Didatica Para Refrigeracao
Compressor Valvula Torre Eletronica
Partida Soft Starter Partida Suave
Circuito De Correcao Das Fontes Chaveadas
Diagrama Basico Da Placa Eletronica Do Split Inverter
Teste Para Motor Sem Escova Bldc 310vcc
Funcionamento Basico De Injecao Eletronica Automotiva
Bomba De Vacuo Manual Para Teste De Sensor Map
Cicuito Para Teste Direto Compressor Inverter
Valvula De 4 Vias Ou Valvula Inversora
Tipos De Correntes
Sistema De Ar Condicionado E Ar Quente De Um Carro
Pressao De Descarga X Altitude
Motor Bldc Da Lavadora E Secadora De Roupa
Correcao Do Fator De Potencia
Compressor Valvula Torre Eletronica
Compressor Valvula Torre Eletronica Com Audio
Funcionamento Basico Compressor Eletrico Automotivo Hibrido
Funcionamento Basico Compressor Eletrico Automotivo
Ligacao De Modulo De 2 Geracao Compressor Eletrico Ac Automotivo
Tipos De Valvula De Expansao Ac Automotivo Txv X Ot X Vee
Bobinado Do Arno
Economizer Trocador De Calor Na Linha De Liquido
Definicoes De Ar Condicionado
Sistema Booster De Co2 Transcritico Industrial Para Aplicacoes De Congeladorresfriador Espiral
Controle De Condensacao On Off Com Controlador
Diagrama Eletrico Ar Condicionado De Onibus Rodoviario Spheros
Vrf Volume De Refrigerante Variavel R 410
Vrf Variable Refrigerant Volume Ingles Gres R 410
Ultrafreezer 86oc Serie V I P Sanyo
Cervejeira Com Controlador Eletronico Degelo Por Resitencia
Cervejeira Com Controlador Eletronico Degelo Gas Quente
Fechamento Das Bobinas Do Motor Trifasico
Exemplo Classico De Sistema De Refrigeracao Convencional
Exemplo Classico Sistema Refrigeracao Coel
Envelope Do Compressor
Relé De Impulso
Chave Reversora Manual Monofasica
Retificador De Onda Completa Em Ponte
Retificador Ondada Copleta Dois Diodos
Disjutor Ciclico
Distribuicao Das Bobinas Do Motor Trifasico 4 Polos
Sentido Da Corrrente Ca No Diodo
Alta Tensão Do Microondas
Carga E Descarga Do Capacitor
Curva Caracteristica Do Diodo
Fonte Chaveada
Teste Do Unijuncao
Oscilador Com T Unijuncao
Geracao De Imagem
Monitor Colorido
Sensor Capacitivo
Sensor Magnetico
Sensor Por Inducao
Sensor Reflexivel
Simulador De Inversor Nao
Simulador De Porta E And
Simulador De Porta Nao Ou Nor
Simulador De Porta Ou Or
Simulador De Pota Nao E Nand
Circuito De Memoria
Partida Direta
Chave Magetica Com Boia
Reversao Trifasica
Reversao Instantanea
Estrela Triangulo
Partida Consecutica Sem Peman
Partidas Consecutivas Com Perman
Chave Magnetica Compensadora
Motor Dahlander
Bitzer Superaqecimento R 410a I
Chille
Converte Interativo
Injecao Eletronica
Interruptores Paralelo Three Way
Motor Diesel Eletronico2
Simulação de Portas Lógicas
Interruptores intermediários
Chiller para resfriar leite